Google Trends s’offre une grosse refonte avec l’intelligence artificielle de Gemini

Google a repensé entièrement son interface Trends Explore pour faciliter l’analyse des tendances de recherche. Cette mise à jour intègre directement les capacités de Gemini, l’IA de Google, pour automatiser et enrichir l’exploration des données.

Ce qu’il faut retenir :

  • Un panneau latéral intelligent suggère automatiquement jusqu’à 8 termes de recherche connexes à comparer.
  • Gemini propose des pistes d’exploration supplémentaires via des prompts adaptés au sujet analysé.
  • L’interface modernisée permet de comparer plus de termes simultanément avec un système de couleurs et d’icônes dédié.

Une exploration automatisée des tendances connexes

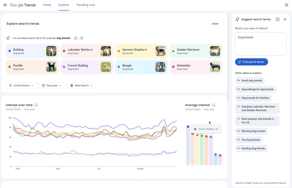
La principale nouveauté réside dans le panneau latéral propulsé par Google Gemini. Lorsque vous recherchez un sujet, l’IA identifie automatiquement les termes associés pertinents et les affiche directement dans le graphique. Par exemple, une recherche sur les races de chiens populaires génère automatiquement des courbes pour « golden retriever », « beagle » et d’autres races tendances.

Cette fonctionnalité élimine le travail manuel de recherche et de comparaison des termes connexes. Le système propose également des suggestions thématiques comme « races de chiens hypoallergéniques » ou « grandes races de chiens » pour approfondir l’analyse selon différents angles.

Des données plus riches et plus lisibles

L’interface a été modernisée avec un système visuel amélioré. Chaque terme de recherche dispose désormais d’une icône et d’une couleur dédiées, facilitant la lecture des graphiques comparatifs. Google a également doublé le nombre de requêtes en hausse affichées sur chaque chronologie, offrant ainsi une meilleure compréhension des raisons pour lesquelles un sujet devient viral.

La capacité de comparaison a été augmentée, permettant d’analyser simultanément plus de termes qu’auparavant. Les filtres classiques (pays, période, catégorie) restent disponibles pour affiner les résultats, et les termes peuvent être modifiés individuellement en survolant le graphique.

Un déploiement progressif

Cette nouvelle expérience est actuellement disponible uniquement sur ordinateur et se déploie graduellement auprès des utilisateurs. Google précise que cette nouveauté s’adresse particulièrement aux journalistes, créateurs de contenu et chercheurs qui utilisent régulièrement Google Trends pour identifier et analyser les tendances de recherche.

L’article “Google Trends s’offre une grosse refonte avec l’intelligence artificielle de Gemini” a été publié sur le site Abondance.

​